Painel do Professor

O Painel do Professor reúne, em um só lugar, as informações mais importantes sobre suas turmas, ajudando você a entender rapidamente como os alunos estão se engajando, identificar quem pode precisar de apoio e agir sem precisar consultar vários relatórios.

Ele foi projetado para economizar seu tempo e, ao mesmo tempo, oferecer clareza sobre o que está acontecendo em sua sala de aula.

Se você estiver fazendo login pela primeira vez, nosso guia Primeiros passos com o Matific ajudará você a configurar suas turmas e alunos.

Quem pode acessar este recurso

O Painel do Professor está disponível para:

  • Professores
  • Administradores
  • Gestores escolares

Painel do Professor x Painel do Administrador

O Matific possui dois painéis diferentes, de acordo com sua função:

  • Painel do Professor
    Focado em sua turma. Exibe a atividade dos alunos, tarefas atribuídas e o progresso, para que você possa apoiar a aprendizagem no dia a dia.
  • Painel do Administrador
    Focado em toda a escola. Mostra o uso em nível escolar, a atividade dos professores e a prontidão por série entre as turmas. Para saber mais sobre o Painel do Administrador, consulte este artigo (link do art painel do adm).

     

O que você encontrará no Painel do Professor

Se você é novo no Matific, as seções abaixo são as principais áreas para explorar primeiro:

Resumo de atividades (principais métricas)

No topo do painel, você verá um conjunto de cartões de resumo. Eles oferecem uma visão rápida de como sua turma está se engajando de forma geral.

As métricas típicas incluem:

  • Tempo em atividades – Tempo total que os alunos passaram aprendendo no Matific
  • Atividades iniciadas – Quantidade de atividades que os alunos começaram
  • Atividades iniciadas pelos alunos – Atividades escolhidas pelo estudante de forma independente (fora das tarefas atribuídas)
  • Estrelas conquistadas – Recompensas obtidas por meio das aprendizagens concluídas

Esses números ajudam você a identificar rapidamente o engajamento geral antes de analisar alunos individualmente.

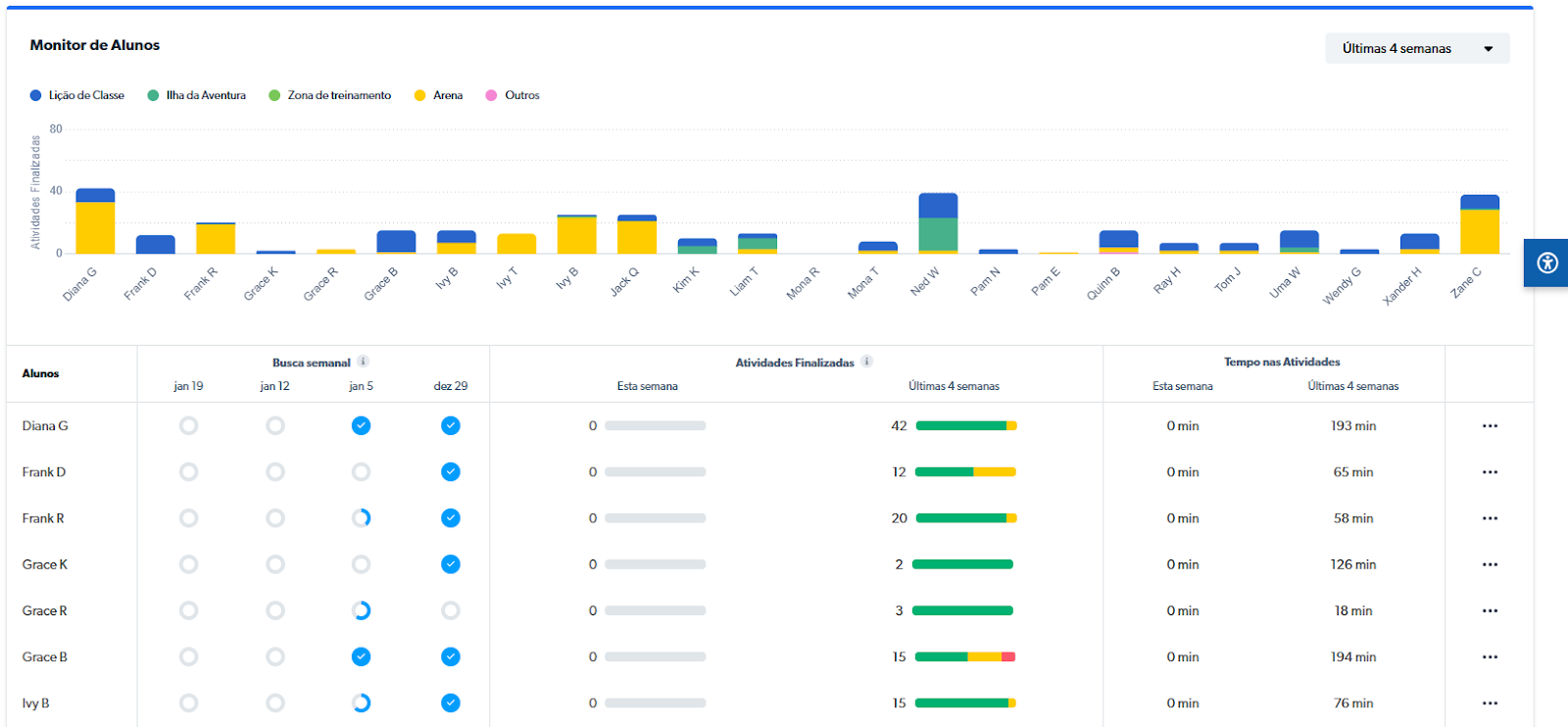
Monitor de Alunos

O Monitor de Alunos oferece uma visão clara de como cada aluno está se engajando com o Matific.

Você pode visualizar rapidamente:

  • Atividades concluídas
  • Tempo gasto em atividades
  • Progresso na Missão Semanal
  • Padrões recentes de engajamento



 

💡 Passe o cursor do mouse sobre um aluno para ver o detalhamento da atividade ou clique no aluno para obter percepções mais detalhadas por meio do Relatório de Atividade do Aluno.

Ententendo as cores e a atividade do aluno

O Monitor de Alunos utiliza cores para ajudar você a identificar rapidamente onde os alunos estão aprendendo e como está o desempenho deles.

Tipo de atividade (onde a aprendizagem acontece):
As cores mostram o tipo de atividade, não o desempenho.

Exemplos:

  • Lição de classe: atividades atribuídas pelo professor
  • Ilha da Aventura: prática independente e adaptativa
  • Zona de treinamento / Arena / Outros: prática focada em habilidades

As barras empilhadas mostram quantas atividades os alunos concluíram em cada área durante o período selecionado.

Desempenho da atividade (como estão se saindo):


As cores indicam a precisão:
  • Verde: bom domínio (80–100%)
  • Amarelo: compreensão em desenvolvimento (60–79%)
  • Vermelho: precisa de apoio (<60%)

Isso ajuda a identificar quem pode precisar de suporte adicional.

Filtragem e ordenação

  • Ajuste os intervalos de datas
  • Ordene por atividade, tempo gasto ou níveis de conclusão
  • Identifique rapidamente padrões: “Quem não esteve ativo?” ou “Quem precisa de acompanhamento?”

Analisar um aluno em detalhes

  • Clique em um aluno para ver atividades detalhadas
  • Entenda onde o tempo está sendo gasto
  • Acesse o Relatório de Atividade do Aluno para percepções mais aprofundadas

Foco

A aba Foco ajuda a orientar a aprendizagem quando você deseja que os alunos trabalhem em um tópico ou objetivo específico.

Quando um foco é definido:

  • Os alunos são direcionados a atividades alinhadas ao tema
  • A aprendizagem permanece consistente em toda a turma
  • A instrução para a turma inteira se torna mais fácil de gerenciar


 

💡 Use o Foco ao introduzir um novo conceito ou ao preparar os alunos para objetivos de aprendizagem futuros.

Tarefas atribuídas

A aba Tarefas atribuídas mostra como os alunos estão progredindo nas atividades que você atribuiu.

Aqui, você pode ver rapidamente:

  • Quem concluiu as tarefas
  • Quem está em andamento
  • Quem ainda não iniciou

Isso facilita o acompanhamento e mantém a aprendizagem no caminho certo.

Para mais informações sobre o Relatório de Tarefas Atribuídas, consulte este artigo:

Relatório de Trabalho Atribuído

Relatórios e percepções mais profundas

O painel oferece um ponto de partida. Quando você precisa de mais detalhes, ele direciona diretamente para relatórios que ajudam a entender o progresso ao longo do tempo.

Você pode explorar:

  • Relatório de Atividade do Aluno – Dados detalhados de atividade, tempo e engajamento
  • Relatório de Tarefas Atribuídas – Status de conclusão e progresso das tarefas atribuídas

Use o painel para identificar padrões e, em seguida, utilize os relatórios para investigar mais a fundo.

O que mudou em relação às versões anteriores

Alguns itens que antes apareciam no painel agora estão disponíveis em outros locais, para maior clareza e organização.

Por exemplo:

  • O progresso de configuração das contas dos alunos agora é gerenciado na página Gerenciamento de Turmas
  • Removemos os insights sobre engajamento e dificuldades, pois o Assistente de IA agora fornece percepções mais poderosas e personalizadas

Isso ajuda a manter o painel focado na aprendizagem e no engajamento, enquanto as tarefas de configuração ficam em um local dedicado.

O que fazer a seguir

Se você está começando agora, aqui vão alguns próximos passos simples:

  • Verifique regularmente o Monitor de Alunos para entender o engajamento
  • Use o Foco para orientar a aprendizagem quando necessário
  • Revise as Tarefas Atribuídas para acompanhar atividades não concluídas
  • Explore os relatórios para obter percepções mais profundas sobre o progresso dos alunos

Se ainda não fez, conclua o guia Primeiros passos com o Matific para finalizar a configuração de suas turmas e alunos.

Precisa de ajuda?

Se você tiver dúvidas sobre o uso do Painel do Professor ou quiser ajuda para interpretar as informações, envie uma solicitação no final desta página, nossa equipe de Suporte terá prazer em ajudar.

Tem mais perguntas?

Envie uma solicitação.