Painel do Administrador

O Painel do Administrador Matific oferece aos gestores escolares uma visão clara e de alto nível de como o Matific está sendo utilizado em toda a escola. Ele ajuda a monitorar o engajamento, compreender a prontidão de aprendizagem e tomar decisões informadas, sem a necessidade de analisar turmas individuais.

Este painel foi desenvolvido para administradores e tem foco em percepções em nível escolar, e não nas atividades diárias da sala de aula.

Alternar entre as visões de Administrador e Professor

Professores que também são administradores agora têm acesso a um alternador na barra de navegação lateral, permitindo alternar facilmente entre as visões de Administrador e de Professor.

  • Visão de Administrador – mostra todos os recursos, permissões e configurações em nível administrativo.
  • Visão de Professor – filtra o painel e a navegação para exibir apenas suas turmas.

Isso ajuda a manter cada função focada e evita misturar ferramentas de administrador e de professor em um único painel.

💡 O alternador está disponível apenas para administradores. Alternar entre as visões não altera permissões, apenas muda o que é exibido.

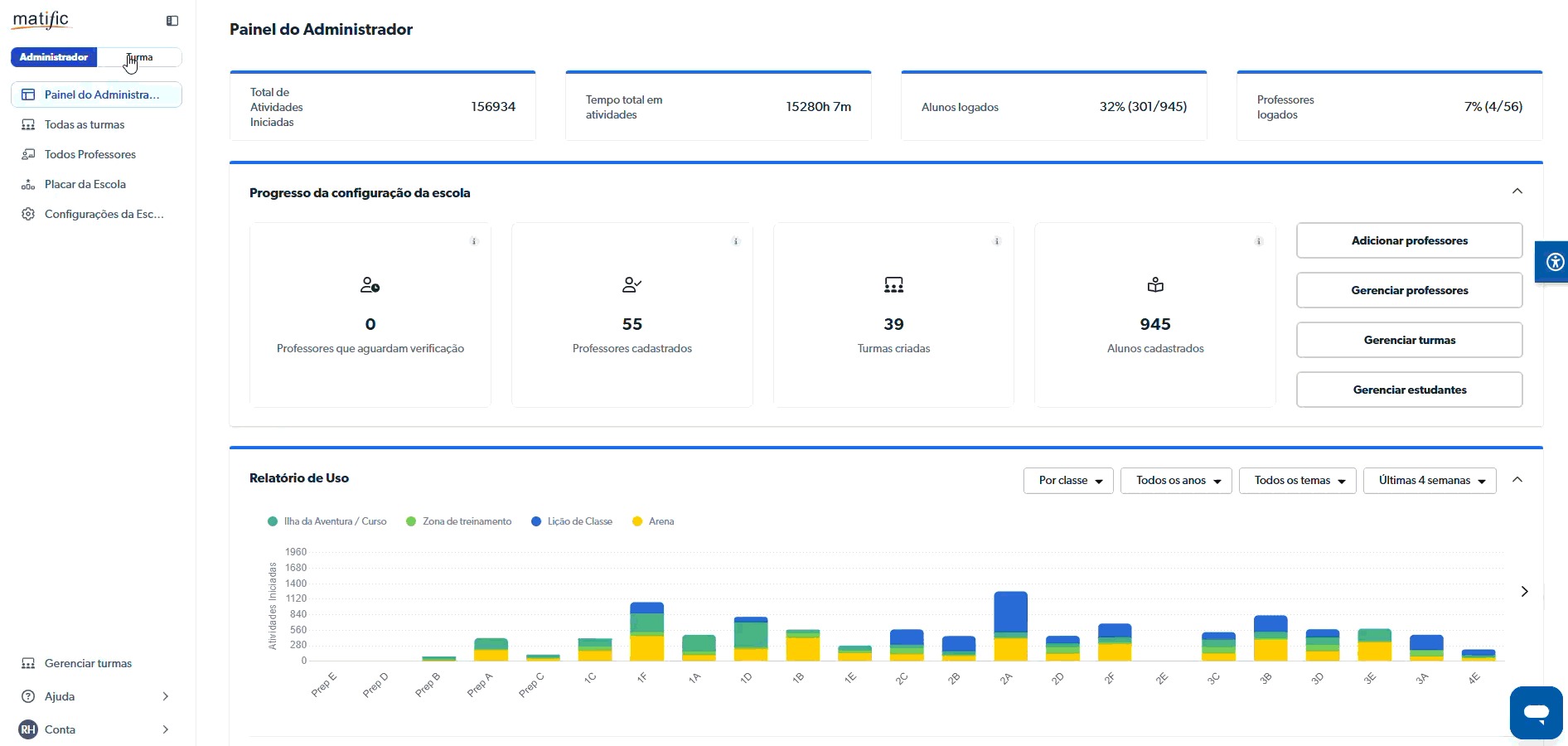
O que você encontrará no Painel do Administrador

Visão geral completa da escola

O Painel do Administrador fornece informações agregadas de turmas e professores, ajudando a compreender:

  • O engajamento geral dos alunos
  • A atividade e adesão dos professores
  • As tendências de uso em toda a escola

Isso oferece uma visão rápida de quão ativamente o Matific está sendo utilizado, sem a necessidade de abrir relatórios individuais.

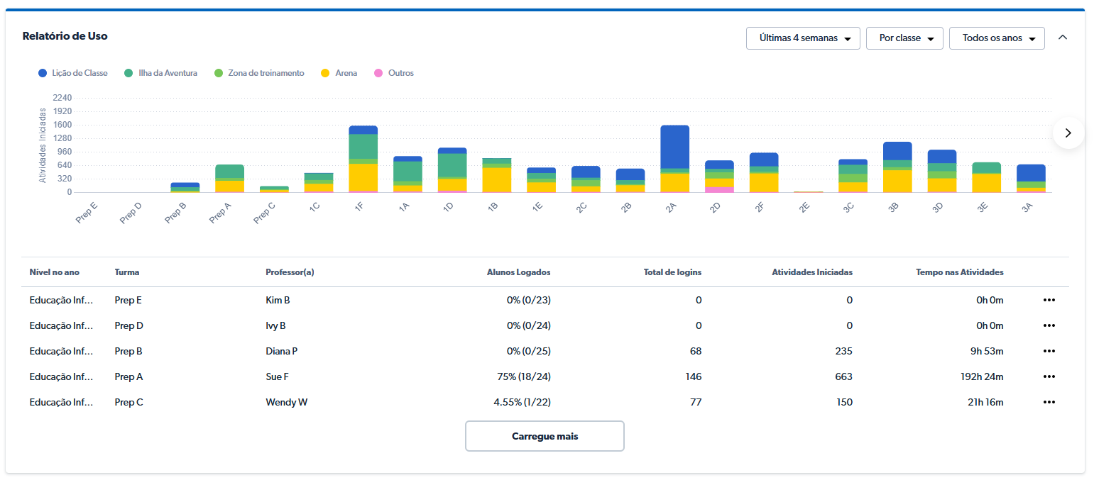
Relatórios detalhados de uso por turma e série

Os administradores podem explorar como o Matific está sendo utilizado entre turmas e níveis/séries, ajudando a identificar onde o engajamento é mais forte e onde pode ser necessário suporte adicional.

Você pode:

  • Visualizar o uso por turma ou por série
  • Passar o cursor sobre uma turma para ver o detalhamento das atividades iniciadas
  • Identificar padrões de engajamento que apoiem o planejamento curricular e a alocação de recursos

Visão aprimorada do engajamento dos professores

O Painel do Administrador também oferece visibilidade sobre a atividade e o engajamento dos professores, ajudando os gestores a apoiar o uso eficaz do Matific.

É possível visualizar:

  • Quais professores estão acessando a plataforma ativamente
  • Tendências gerais de engajamento dos professores em toda a escola

    Isso facilita a identificação antecipada de onde pode ser necessária orientação, formação ou suporte adicional.

    Como os administradores costumam usar o painel

    Os gestores escolares utilizam o Painel do Administrador para:

  • Monitorar a adoção e o engajamento em toda a escola
  • Identificar séries ou grupos que possam precisar de suporte
  • Apoiar professores com conversas baseadas em dados
  • Acompanhar o progresso ao longo do tempo sem gerenciar turmas individualmente

    Para obter percepções detalhadas em nível de sala de aula, os administradores podem alternar para o Painel do Professor.

    Precisa de ajuda?

    Se você tiver dúvidas sobre o Painel do Administrador ou sobre a alternância de funções, envie uma solicitação e nossa equipe de Suporte terá prazer em ajudar.