Educadores - Navegação Lateral

Atualizamos o site do professor com uma navegação lateral moderna. O que você vai aprenderara facilitar a orientação e permitir uma transição mais fluida entre as áreas.

O que você vai aprender

Neste artigo, você aprenderá sobre:

Ações do dia a dia do professor

Estas são as áreas que os professores usam com mais frequência durante o planejamento e as aulas.

Painel (Dashboard)

O Painel fornece métricas em tempo real da sua turma.

A partir dele, você pode:

  • Monitorar a atividade e o engajamento dos alunos

  • Visualizar o progresso rapidamente

  • Identificar alunos que estão atrasados e podem precisar de apoio

Este costuma ser o melhor ponto de partida do dia, pois ajuda a identificar lacunas na turma.

Seletor de Turmas

As turmas são agrupadas por disciplina e categorizadas por série/ano.

  • Ao abrir o menu Turmas e clicar em uma disciplina, suas turmas serão exibidas.

Monitoramento ao Vivo

O Monitoramento ao Vivo permite acompanhar o que seus alunos estão fazendo em tempo real.

Use durante as aulas para:

  • Acompanhar o progresso ao vivo
  • Ver quais alunos estão ativos
  • Agir rapidamente se algum aluno ficar com dificuldade

Atividades

A seção Atividades é onde você planeja, atribui e gerencia o aprendizado.

A  partir dela, você pode:

  • Definir Focos para orientar o aprendizado dos alunos
  • Encontrar atividades para atribuir
  • Acesso a Workshops
  • Gerenciar sua Lista de Minhas Atividades

Este é o seu principal espaço de trabalho para preparar e direcionar experiências de aprendizagem.

Monitoramento de Progresso e Insights

Essas áreas apoiam a reflexão e uma compreensão mais profunda do progresso dos alunos.

Relatórios

A seção Relatórios foi criada para fornecer análises detalhadas e em tempo real sobre o progresso dos alunos, indo além da atividade do dia a dia. Cada relatório responde a uma pergunta pedagógica diferente, desde engajamento até domínio e prontidão.

Os relatórios disponíveis variam de acordo com a disciplina ensinada.

Relatório de Atividade do Aluno

Mostra como os alunos estão se engajando com o Matific ao longo do tempo.

Use o relatório para:

  • Ver quais alunos estão ativos ou inativos
  • Entender o tempo dedicado às atividades

Identificar padrões entre atividades independentes e atividades atribuídas


💡Disponível para Matemática e Educação Financeira e geralmente é o melhor ponto de partida para analisar engajamento.

Relatório de Atividades Atribuídas

Ajuda a acompanhar o progresso das atividades que você atribuiu.

Use para:

  • Ver quem concluiu as atividades
  • Identificar alunos que estão em andamento ou ainda não começaram
  • Acompanhar atividades em atraso

💡Disponível para Matemática e Educação Financeira e é especialmente útil para acompanhamento em sala e responsabilização dos alunos.

Relatório de Domínio do Aluno (somente Matemática)

Mostra o nível de compreensão dos alunos sobre os conceitos matemáticos ao longo do tempo.

Use para:

  • Identificar pontos fortes e lacunas conceituais
  • Visualizar a progressão de domínio por tópicos
  • Apoiar intervenções direcionadas e o planejamento
    student mastery.png

💡Disponível para Matemática, com acompanhamento de domínio por trilhas de aprendizagem estruturadas.

Relatório de Previsão de Prontidão (somente Matemática)

Ajuda a entender o quanto os alunos estão preparados para conceitos matemáticos futuros.

Use para:

  • Antecipar dificuldades de aprendizagem
  • Identificar alunos que podem precisar de apoio extra

Planejar a instrução de forma proativa

💡Disponível para Matemática, utilizando modelagem preditiva para apoiar a progressão.

Ranking da Escola (somente Matemática)

Mostra como a atividade e o engajamento se comparam entre as turmas da escola.

Use para:

  • Visualizar tendências gerais de engajamento
  • Incentivar a participação e a motivação

Celebrar o progresso em nível escolar

💡Disponível para Matemática, com dados comparativos de engajamento, apenas para usuários administradores. .

Gerenciamento de Turmas

❗As páginas Gerenciar Minhas Turmas e Gerenciar Meus Alunos agora foram unificadas em Gerenciar Turmas.

A página de Gerenciamento de Turmas exibe todas as suas turmas, agrupadas por disciplina.

A partir dela, você pode:

  • Visualizar detalhes das turmas
  • Gerenciar alunos
  • Verificar configuração de contas e acessos

Essa área é usada principalmente para configuração e atualização de turmas, e não para o uso diário em sala de aula.

Ajuda

A seção de Ajuda fornece orientações e suporte enquanto você utiliza o Matific.

Ela é especialmente útil se você:

  • É novo no Matific
  • Quer instruções passo a passo
  • Precisa de ajuda para entender alguma funcionalidade

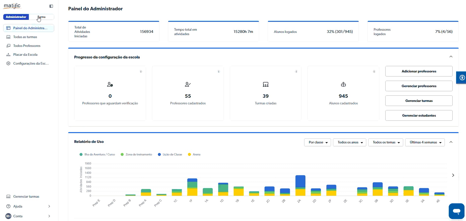
Ações exclusivas do administrador (gestão em nível escolar)

Essas opções são visíveis apenas para administradores da escola.

Alternador Admin / Turma

O alternador Admin/Turma permite que administradores que também lecionam alternem rapidamente entre:

  • Painel do Administrador (visão em nível escolar)
  • Painel do Professor (visão em nível de turma)

Isso facilita a mudança de contexto sem a necessidade de sair da conta.

Todas as Turmas

A página Todas as Turmas permite que os administradores:

  • Visualizem todas as turmas da escola
  • Gerenciem os detalhes das turmas de forma centralizada

Todos os Professores

A página Todos os Professores mostra:

  • Quais turmas estão atribuídas a cada professor
  • Detalhes dos professores e opções de gerenciamento dentro da escola

Configurações da Escola

A seção Configurações da Escola é onde os administradores gerenciam:

  • O perfil da escola
  • As configurações e informações em nível escolar

O que fazer a seguir

Se você está começando:

  • Comece pelo Painel para entender sua turma
  • Use Atividades para definir focos e atribuir tarefas
  • Explore os Relatórios para obter uma visão mais aprofundada do progresso

     

💡 Se você for administrador, use o alternador Admin/Turma para alternar facilmente entre as visualizações da escola e das turmas.


Para saber mais sobre o Painel do Administrador, consulte nosso artigo: Painel do Administrador.